Dialpad Logo

Call center workforce management

Learn about how to manage your team of agents—and if you're looking for a cloud contact center solution, check out a product tour of Dialpad's AI-powered customer communications platform with workforce management to see it in action!

Voicemail drop hero image

For many contact center managers, one of the most challenging aspects of the job is workforce management. Scheduling or placing your agents is one thing, but once you take into account forecasted call volumes, break times, and all the other fun things that make workforce management so challenging… It's a different story.

In this guide, we’ll break down what workforce management (WFM) is, how to do it well, and how to harness the power of WFM software to manage your team of agents effectively and confidently.

What is workforce management in a call center or contact center?

Let’s start with the basics: What is workforce management (WFM)? Workforce management is a term that encompasses all the processes that involve managing your contact center staff. Generally, proper WFM ensures you have the appropriate number of (aka. enough) contact center agents available when and where you need them.

It typically involves forecasting call volumes, creating schedules, tracking performance, and making real-time adjustments to meet demand. Effective WFM not only impacts operational efficiency but also plays a key role in employee satisfaction and customer experience.

If you’re a contact or call center manager (or just involved in employee staffing), you know that managing a workforce can be a complicated process and there are a ton of considerations needed to maintain operational efficiency.

Why is workforce management important in call centers and contact centers?

So, other than, “to prevent me from having a horrible day”, why exactly is workforce management in a contact center crucial?

Let’s look at some benefits of effective WFM.

A better customer experience

In the end, when a customer contacts your business, they want good customer service—no matter what’s happening within your contact center. From high call resolution rates to real-time support, customers want their call handled efficiently without any issues.

Poor workforce management can result in long hold or wait times, longer handle times because your agents aren’t assigned to roles that reflect their skills—just to name a few. Even without super fancy software or a huge team, just having the right agents available to answer questions and making sure you’re properly staffed at all times will go a long way in improving your customer experience.

Cost savings

When you can’t accurately predict the number of staff you’ll need at any given time, you may have to err on the side of caution. This can lead to overstaffing, which will cost you considerably in payroll.

However, understaffing can be just as damaging to your bottom line because it can lead to customers waiting longer to get their problems resolved and more stressed (and less effective) agents, which ultimately leads to decreased customer satisfaction. This is definitely a “Goldilocks” situation where you want to have just the right number of agents available on duty.

Higher employee engagement

Remember: Happy agents = happy customers. Employees who are happy (i.e., not overworked or stressed) are generally more engaged. This increased engagement will translate directly to your bottom line. (Don’t believe us? A study by Gallup found that companies with a highly engaged workforce are 24% more profitable.)

Here are three ways that WFM can help increase employee engagement:

More productive feedback

To be able to give productive feedback to your agents, you need to have useful data to back up your recommendations. Having a robust workforce management solution gives you easy access to that data (for example, what’s adherence like, which agents are well overdue for some time off, and so on) and empower you to coach your workforce to become more productive and efficient.

More effective scheduling

An agent’s workday isn’t just spent on the phones. You also have to factor in other activities like agent training, offline tasks, breaks, and more. Many contact center schedulers tend to over-index on work time, (maybe because they’re overly optimistic or just don’t believe agents need that many breaks), but a good WFM solution will give you a clear overview of your workforce’s day, see where you can plug gaps, and schedule across agents more effectively. The only way you can do that is with accurate real-time data.

Speaking of data…

More accurate and actionable metrics

Being able to readily access real-time contact center analytics is crucial. With Dialpad WFM, you can easily track metrics like adherence, planned and actual occupancy, scheduled time, closed per queue hour, and more all in a clean and well-designed dashboard. Data is king, especially when it comes to WFM.

Contact or call center workforce management best practices: 4 things a supervisor has to do efficiently

There are a lot of moving parts to effective contact center workforce management. But what exactly does that mean for you? Let’s go back to the fundamentals and take a look at what a supervisor must do well to be successful at workforce management.

1. Forecasting

Nobody can predict the future. But that doesn’t mean that workforce management is completely unpredictable—you can still use data to predict your future workload. This is where forecasting comes into play.

To decide on your staffing levels, you’d typically look at demand signals like sales or promotions, special events, equipment or software failure or updates, weather, and historical data.

For example, if you just released a new version of your software product, you may need to schedule more contact center agents to manage increased call volumes and inquiries.

To predict trends accurately, you should collect data from each of your customer touchpoints, including phone calls, live chat messages, email, and even SMS texts.

From there, you have a better shot at predicting future customer interactions—and providing the best customer support possible. In Dialpad Support, you can generate heatmaps as an easy way to visualize your call volume patterns and even average speed to answer:

Dialpad dashboard heatmap of call volume

You could use Excel spreadsheets to manually compile and analyze the data, there’s an easier solution: automation, usually with a WFM system, which will not only improve forecasting accuracy, but will also free up time for important tasks like overseeing contact center or call center operations.

2. Scheduling

Now that you have all the data from your forecasts, you can move onto scheduling. Again, not easy, but using the right workforce management tools, you can have the right number of agents when and where you need them.

With the data provided by your forecasts, you should have all the information you need to determine which shifts and hours will need coverage. This will prevent you from both under and overstaffing.

While scheduling can also be done manually, automating part of the process can save you both time and money. For example, this is what this looks like in Dialpad WFM:

Dialpad WFM scheduling dashboard

Of course, you can’t schedule staff that you don’t have. Forecasting and being able to see your scheduling needs for the upcoming months will allow you to scale your operation first if needed. This means you need to think of scheduling far enough in advance to hire and train new agents if necessary.

👉 Dialpad tip:

Staff your team according to skill sets and call patterns to gain improvements more quickly across your most important contact center KPIs (Key Performance Indicators). Having these KPIs in mind while you’re scheduling will help you stay focused on your workforce optimization (WFO) efforts.

3. Assigning agents

After you know where and when you need your agents from the forecasting and scheduling process, it’s time to put your aces in their places.

Assigning your staff can be a delicate process. You want your team to be in a place where they are most useful and productive while ensuring they’re not overworked. One way to work around this is “shift bidding,” which takes into consideration length of service, call handling ability, and performance in order to assign agents with the right skills to the right roles.

Shift bidding may not work as a standalone solution though—you’ll likely also have to consider agent preferences (including time-off requests) and business policies.

Making the right assignments requires an extra layer of planning. For example, if your business just rolled out a new product, you might want your agents with specific product knowledge handling the anticipated influx of inbound calls.

👉 Dialpad tip:

With Dialpad, you can easily assign agents right in your Dashboard. Just select Add people from your team and use their name or email address to find them. You can then select your routing preference, like skills-based routing. This will prioritize call routing based on the agents’ rank and proficiency for specific types of calls.

4. Intraday managing

You’ve used all the right data and scheduled all the right people. But no matter how much we predict and plan, we can’t plan for everything. If there’s one thing you can expect from the day-to-day of your contact center, it’s the unexpected.

This is where intraday management comes into play. The goal here is to prepare yourself for changes, like an agent calling in sick or a sudden spike in call volumes. From there, you must be able to reforecast targets to make sure your service levels are being met and that agents are keeping up with call volumes and other tasks.

But what exactly can you do when the unexpected happens? Well, this depends on your contact center’s specific procedures. Some options may be to:

  • Have additional agents available

  • Promote self-service options for customers

  • Route calls to other available teams

Whatever the situation, you should be able to turn to Standard Operating Procedures or SOPs (usually put in place by your WFM team).

See how Dialpad could work for your supervisors and agents

Book a demo to see it in action, or take a self-guided interactive tour of the app first!

Workforce management tools for your call center: How the right software can help

It’s true that certain aspects of workforce management can technically be done through some crafty work with a spreadsheet. But there are some things vital to workforce optimization that you can’t do through managerial blood, sweat, and tears alone. There are just not enough hours in the day to work through that much data.

Lucky for you, there’s no longer the need to manually do a lot of these tasks. Whether you have tens or hundreds of agents, workforce management software can help one supervisor manage a whole contact center workforce more easily than ever.

It can improve time management and custom scheduling

Manipulating spreadsheet data and trying to accommodate agent availability with staffing demands can be time-consuming—not to mention prone to the tragedy of human error. A typo or a simple mistake can lead to overstaffing or understaffing during a crucial time for the business, and no, that’s not hyperbole. It happens.

WFM software allows you to forecast and manage your agents’ time more easily, without having to mess around with Erlang calculators and formulas. This makes it easier for your contact center to respond to increased contact volumes or staffing fluctuations. (It also allows your team to reschedule easily without causing you the headache of starting the schedule from scratch.)

Fun fact: Dialpad WFM also highlights scheduling conflicts for shift managers with a red exclamation mark beside the shift, so you can quickly see if changes need to be made:

WFM clear shift
👉 Did you know:

Dialpad WFM takes into account your KPIs, business requirements, goals, and forecasts to generate the best possible agent schedule for your team. This schedule is produced automatically without any input from you!

It provides better analytics and reporting

With WFM software, you can get automatic tracking for important metrics like service levels and time spent on tickets, chats, and calls. And if you’re integrating your contact center software with your WFM solution, these metrics will even generate automatically and in real-time.

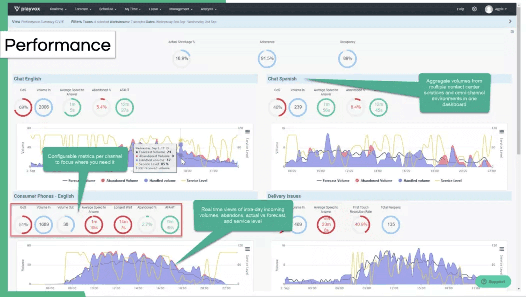
Playvox Performance

Having these metrics at your fingertips means less paperwork for your team—and the most up-to-date data. Consider setting up automated alerts for when metrics fall below your targets so you can take immediate corrective action. Regularly review trends to forecast staffing needs more accurately and avoid last-minute scheduling chaos, and share key performance dashboards with your team leads so they can coach agents based on real, current insights rather than outdated reports.

It enables real-time intraday management

Forecasting and scheduling are only part of the equation—things rarely go exactly as planned in a busy call center. Intraday management features in WFM software let you monitor operations in real time and adjust staffing dynamically. If call volumes spike unexpectedly, you can instantly reallocate agents from non-critical tasks or pull in available staff to cover the surge. Conversely, if things are quieter than expected, you can offer voluntary time off or assign agents to training sessions, keeping productivity high without burning out your team.

This flexibility helps you stay ahead of service-level agreements (SLAs) and maintain smooth operations throughout the day. Intraday dashboards also give supervisors a live view of queues, agent statuses, and adherence, so issues like extended breaks, technical problems, or sudden absenteeism can be addressed before they affect customer service. Essentially, it’s like having a control tower for your contact center—one that helps you react quickly and keep things running smoothly even when the unexpected happens.

A 3-item checklist for choosing the best contact center workforce management software

Now that you know the benefits of investing in workforce management software, how do you decide on a single solution?

Let’s break it down into three factors that should guardrail your decision-making process.

1. Check your company’s and team’s requirements

What does your contact center need from its WFM software? In terms of functionality, will it fit in with your current contact center software and other tools? These are essential questions to ask yourself when choosing a solution—yes, we’d argue even before things like budget.

(You can always make a case for slightly more budget if there’s a WFM solution that will pay for itself in a year or two. A cheaper initial price tag isn’t always better in the long run.)

And beyond fancy features and functionality, the software you choose should integrate with your current software and your omnichannel or multichannel strategy. For example, how many people do you need available for customer support via live chat vs. how many agents do you need to answer incoming calls?

Integrations are important because the more data and agents you have, the more time you stand to lose—often, because you have so many repetitive and low-value tasks like copying and pasting data back and forth between different tools, analyzing that data, and so on.

If you’re considering WFM software, always check to see what will integrate with your contact center or call center software, because this is arguably your most impactful integration. What’s even better is if you don’t have to integrate anything because your contact center platform has built-in WFM scheduling and reporting features. For example, Dialpad’s cloud contact center platform, Dialpad Support, comes with fully integrated WFM features in a single unified solution. Not only is this approach often more cost-effective, it also makes life easier for your IT team because they don’t have to admin yet another separate tool in your tech stack.

2. Set your budget allocation

Budget is always a big consideration. We can’t tell you how much to spend, but the key here is to remember that the initial price tag is only one part of the cost.

Beyond investing in the software today, you’ll also have to consider maintenance and software upgrades, and then there’s the potential of lower operational costs resulting from a more productive and efficient team of agents and managers. 

For example, what if there’s a WFM solution that costs $10 more per month, but can free up 40 to 50% of your contact center supervisors’ time? Even if you only have one or two supervisors, that could be worth quite a bit in savings over the long term.

3. Decide the features you need and try them out

Finally, it all comes down to what capabilities this WFM software can offer you.

If reporting is important to you, then you’ll want to consider solutions that come with built-in reporting and dashboards that are accessible and intuitively designed. Bonus points if you don’t need developer help to pull reports. (Outsourcing different contact center tasks is definitely common, but be mindful of what you decide to outsource!)

Yes, we may be a bit biased, but the best solution that we’ve seen, with the most robust features for the best price is Dialpad Support. The Insights Report provides a variety of data points to help you understand how effectively your resources were used, from where agents’ time was spent to service capacity metrics to coverage heatmaps and more:

Dialpad WFM insights report

(Check it out if you need contact center software or if you’re a Dialpad Support customer already and just need that extra workforce management muscle. It gives you real-time data, intraday management features, and mobile access so you and your agents can access the software whenever, wherever.)

Ready for a contact center workforce management solution?

The way to ensure efficiency in your contact center workforce management is through the power of technology. Now that you know what you need to focus on in your WFM strategy and the benefits of WFM software, you have all the tools you need to go out and optimize your workforce.

Make sure you have the right software for your company and, if you’re in doubt, contact us today to see how you can manage your workforce through Dialpad.

Need help with managing your contact center workforce? Dialpad’s cloud contact center comes with WFM features built in, giving you industry-leading AI and WFM in one integrated platform—take it for a spin!

Looking for a workforce management solution?

If you need a better way to do call center workforce management, book a product tour to see how Dialpad WFM could work for your organization.

Call center WFM FAQ